5.7 KiB
Remote monitoring and metrics visualization
AFL++ can send out metrics as StatsD messages. For remote monitoring and visualization of the metrics, you can set up a tool chain. For example, with Prometheus and Grafana. All tools are free and open source.
This enables you to create nice and readable dashboards containing all the information you need on your fuzzer instances. There is no need to write your own statistics parsing system, deploy and maintain it to all your instances, and sync with your graph rendering system.
Compared to the default integrated UI of AFL++, this can help you to visualize trends and the fuzzing state over time. You might be able to see when the fuzzing process has reached a state of no progress and visualize what are the "best strategies" for your targets (according to your own criteria). You can do so without logging into each instance individually.
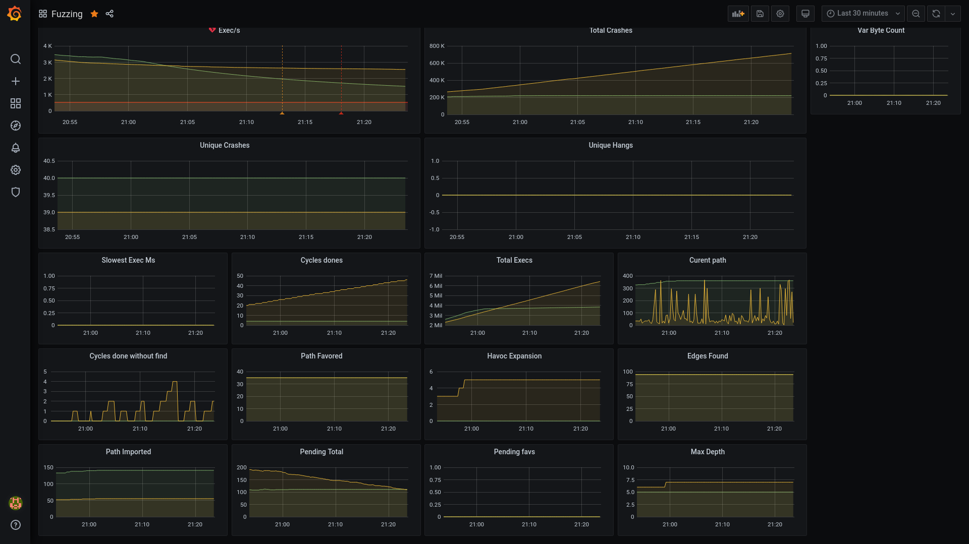
This is an example visualization with Grafana. The dashboard can be imported with this JSON template.
AFL++ metrics and StatsD
StatsD allows you to receive and aggregate metrics from a wide range of applications and retransmit them to a backend of your choice.
From AFL++, StatsD can receive the following metrics:
- cur_item
- cycle_done
- cycles_wo_finds
- edges_found
- execs_done
- execs_per_sec
- havoc_expansion
- max_depth
- corpus_favored
- corpus_found
- corpus_imported
- corpus_count
- pending_favs
- pending_total
- slowest_exec_ms
- total_crashes
- saved_crashes
- saved_hangs
- var_byte_count
- corpus_variable
Depending on your StatsD server, you will be able to monitor, trigger alerts, or perform actions based on these metrics (for example: alert on slow exec/s for a new build, threshold of crashes, time since last crash > X, and so on).
Setting environment variables in AFL++
-
To enable the StatsD metrics collection on your fuzzer instances, set the environment variable
AFL_STATSD=1. By default, AFL++ will send the metrics over UDP to 127.0.0.1:8125. -
To enable tags for each metric based on their format (banner and afl_version), set the environment variable
AFL_STATSD_TAGS_FLAVOR. By default, no tags will be added to the metrics.The available values are the following:
dogstatsdinfluxdblibratosignalfx
For more information on environment variables, see env_variables.md.
Note: When using multiple fuzzer instances with StatsD it is strongly recommended to set up
AFL_STATSD_TAGS_FLAVORto match your StatsD server. This will allow you to see individual fuzzer performance, detect bad ones, and see the progress of each strategy. -
Optional: To set the host and port of your StatsD daemon, set
AFL_STATSD_HOSTandAFL_STATSD_PORT. The default values arelocalhostand8125.
Installing and setting up StatsD, Prometheus, and Grafana
The easiest way to install and set up the infrastructure is with Docker and Docker Compose.
Depending on your fuzzing setup and infrastructure, you may not want to run these applications on your fuzzer instances. This setup may be modified before use in a production environment; for example, adding passwords, creating volumes for storage, tweaking the metrics gathering to get host metrics (CPU, RAM, and so on).
For all your fuzzing instances, only one instance of Prometheus and Grafana is required. The statsd exporter converts the StatsD metrics to Prometheus. If you are using a provider that supports StatsD directly, you can skip this part of the setup."
You can create and move the infrastructure files into a directory of your choice. The directory will store all the required configuration files.
To install and set up Prometheus and Grafana:
-
Install Docker and Docker Compose:
curl -fsSL https://get.docker.com -o get-docker.sh sh get-docker.sh -
Create a
docker-compose.ymlcontaining the following:version: '3' networks: statsd-net: driver: bridge services: prometheus: image: prom/prometheus container_name: prometheus volumes: - ./prometheus.yml:/prometheus.yml command: - '--config.file=/prometheus.yml' restart: unless-stopped ports: - "9090:9090" networks: - statsd-net statsd_exporter: image: prom/statsd-exporter container_name: statsd_exporter volumes: - ./statsd_mapping.yml:/statsd_mapping.yml command: - "--statsd.mapping-config=/statsd_mapping.yml" ports: - "9102:9102/tcp" - "8125:9125/udp" networks: - statsd-net grafana: image: grafana/grafana container_name: grafana restart: unless-stopped ports: - "3000:3000" networks: - statsd-net -
Create a
prometheus.ymlcontaining the following:global: scrape_interval: 15s evaluation_interval: 15s scrape_configs: - job_name: 'fuzzing_metrics' static_configs: - targets: ['statsd_exporter:9102'] -
Create a
statsd_mapping.ymlcontaining the following:mappings: - match: "fuzzing.*" name: "fuzzing" labels: type: "$1" -
Run
docker-compose up -d.
Running AFL++ with StatsD
To run your fuzzing instances:
AFL_STATSD_TAGS_FLAVOR=dogstatsd AFL_STATSD=1 afl-fuzz -M test-fuzzer-1 -i i -o o [./bin/my-application] @@
AFL_STATSD_TAGS_FLAVOR=dogstatsd AFL_STATSD=1 afl-fuzz -S test-fuzzer-2 -i i -o o [./bin/my-application] @@
...
